Messaging for AI Assistant Users
Some IT organizations may want to provide specific information to users as they adopt generative AI solutions. There are two configuration options that Administrators can modify to add custom information that users will see in the AI Assistant panel.
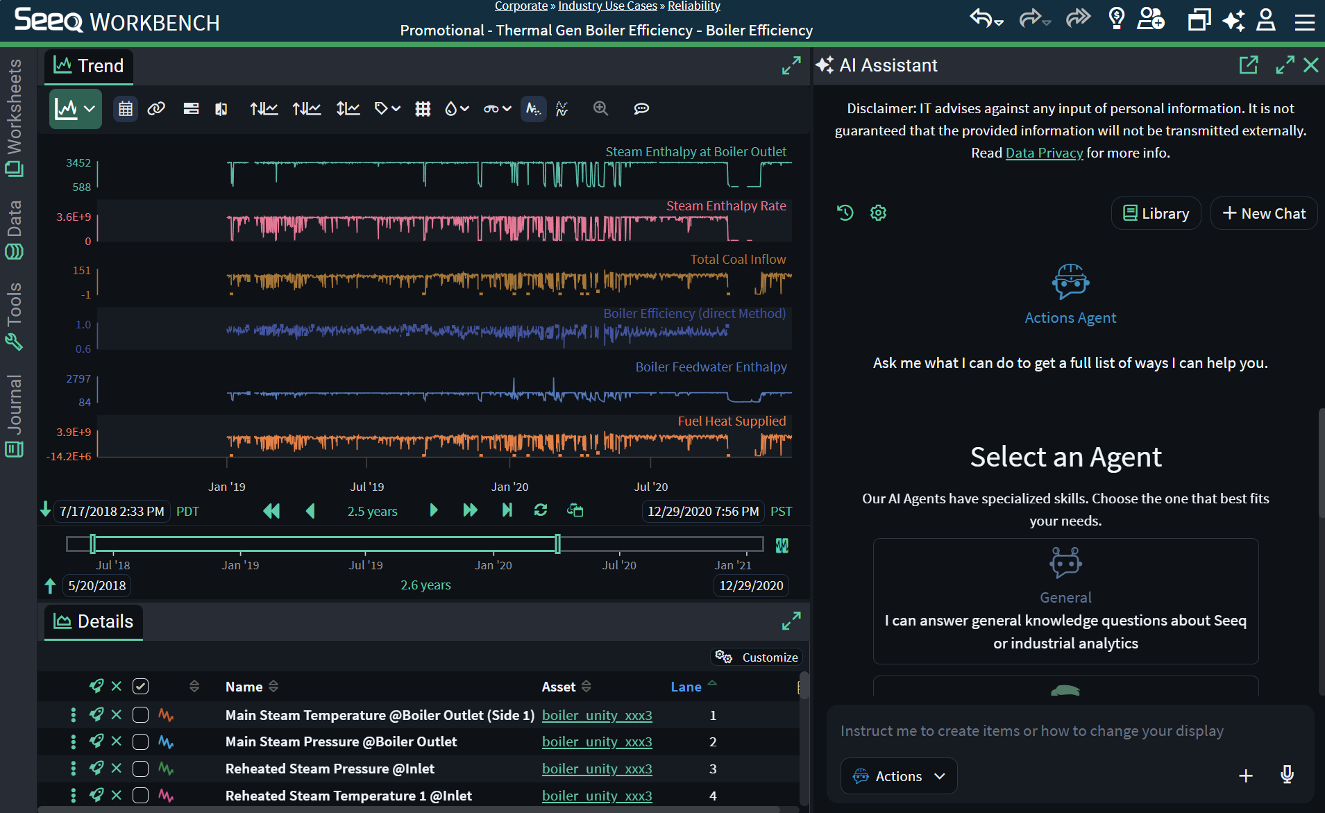
Banner Text
A custom message can be added to the top of the AI Assistant panel with optional links and formatting if you want all users to be aware of recommended company policies.
This is different from Broadcasting Announcements because this message is limited to the AI Assistant panel and it cannot be acknowledged or removed from the page.
Enable and edit the Features/GenAI/BannerText configuration parameter to display and modify text here. This entry uses markdown, so to add links, use the following example.
Please see [this website](https://www.seeq.com) for more info.

Response Disclaimer
Administrators can configure a short message that will be displayed at the end of each response. This can be any text, but it is likely to be used as a custom disclaimer to remind users to still use strategic thinking skills when working with results from the AI Assistant.
Enable and edit the Features/GenAI/ResponseDisclaimer configuration parameter to display and modify text here.
