Skip to main content
Skip table of contents

Monitoring Your PI Server Performance

Seeq leverages your data investments to help run your business even better. This requires accessing the data, in some cases, lots of data. This is a good thing–your company has made lots of investment in that data and there is lots of value in that data. Of course accessing the data does require computer resources on the PI Server. We are often asked, what impact will Seeq have on our PI Server?

The answer depends on several factors. These include:

  • The computer platform hosting your PI Server

  • The data density

  • The number of Seeq users

  • The types of data queries the users make, for example time ranges, and the number of tags accessed

There are other factors too, but these are the main ones. Also note, during the course of a day, the above can very greatly. So, there really is no answer. The good news we can analyze and monitor the performance of your PI System and Seeq makes a great tool to do this.

The monitoring is based on having configured IT Points configured on your PI Server; specifically Performance Counters. Most PI administrators have the Performance Counters configured, if they aren't reach out to your system admin and request they get added. This article will focus on a few important Performance Counters and how Seeq may affect them. Also, accessing the Performance Counter tags from Seeq requires that Seeq has access to these tags. These tags typically have PIWorld read access, so in most cases, if they exist Seeq will have access. If you don't see any Performance Counter tags, you will need to contact your PI System administrator. 

Performance Counters

Below is a list of key performance counters, with a limited explanation. This is a minimum list of 100's of counters. Also, PI adds prefixes to the tag name to identify the computer the counters come from. Therefore the tag names will contain what is listed below, but the actual names will be different. Since Seeq often accesses several PI Servers this allows Performance Counters for each PI Server. 

PI and computers are very fast. The performance counters need to be scanned very fast–100 times a second–to do any meaningful analysis. But, monitoring the overall health of PI and any overall impact caused by large data access through Seeq do not require high speed scans. 

Windows Performance Counters

  • Processor(_Total)_% Processor Time

    • Counters for each processor should be added as well. 

  • PhysicalDisk(_Total)_Disk Reads/sec

  • Memory Available KBytes

  • Memory Pages/Sec

  • PhysicalDisk(_Total) Disk Reads/sec

  • PhysicalDisk(_Total) Disk Writes/sec

  • Logical Disk(_Total).Free Megabytes

  • Memory.% Committed Bytes In Use

  • Memory.Page Faults/sec

  • Process(piarchss).% Processor Time

  • Process(pibasess).% Processor Time

  • Process(pinetmgr).% Processor Time

  • Process(pisnapss).% Processor Time

    • The above 4 processes makeup the core of the PI Server. 

PI Specific Performance Counters

  • PI Archive.Read Events operations/sec

  • PI Archive.Cache Record Disk Reads/sec

  • PI Archive.Cache Record Memory Reads/sec

  • PI Network Manager(_Total).Messages Sent/sec

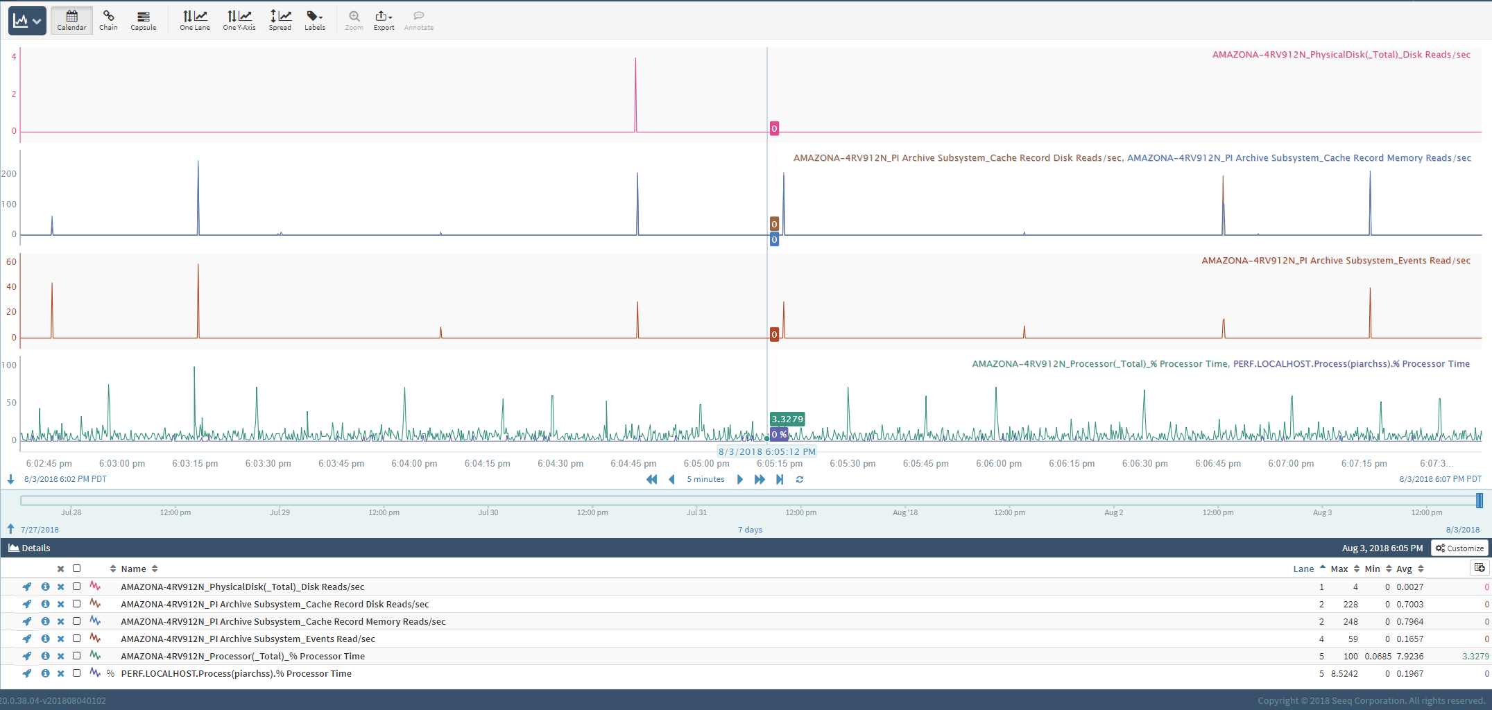
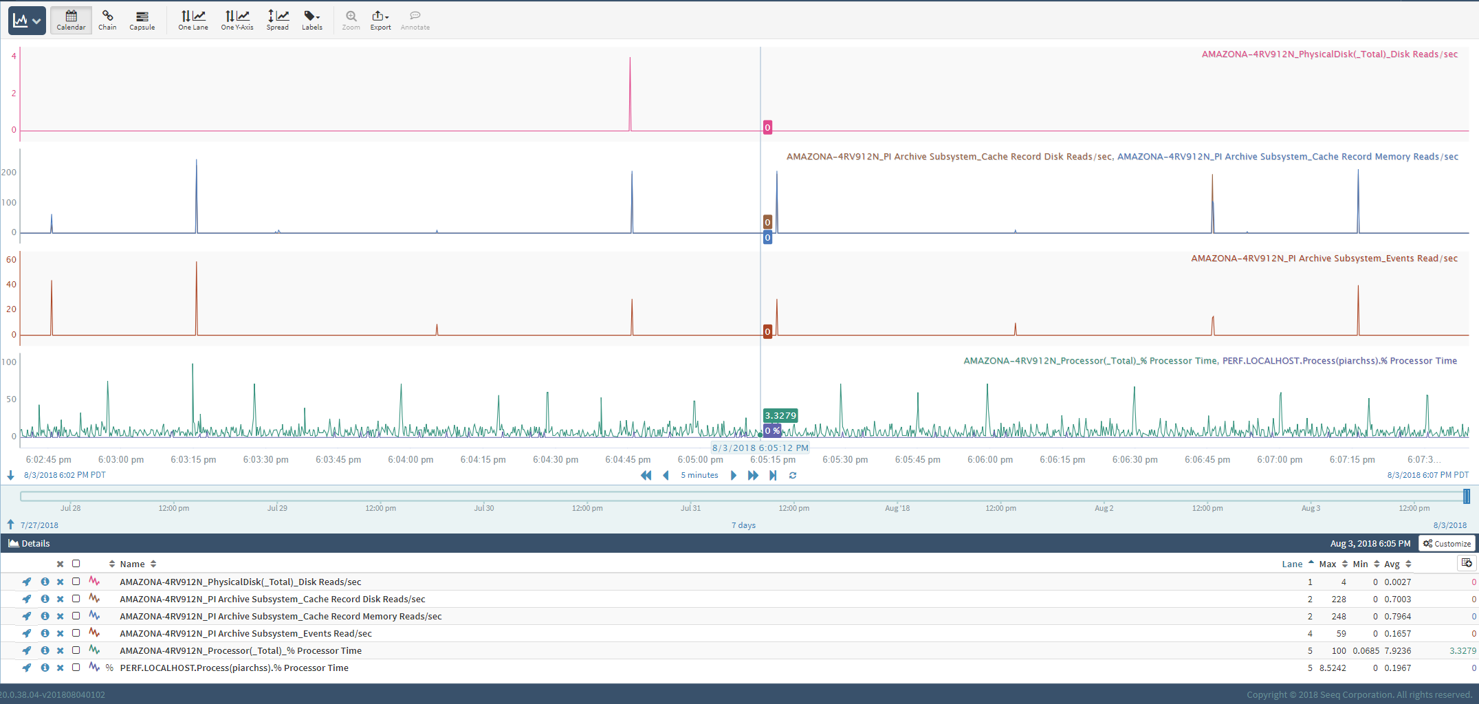
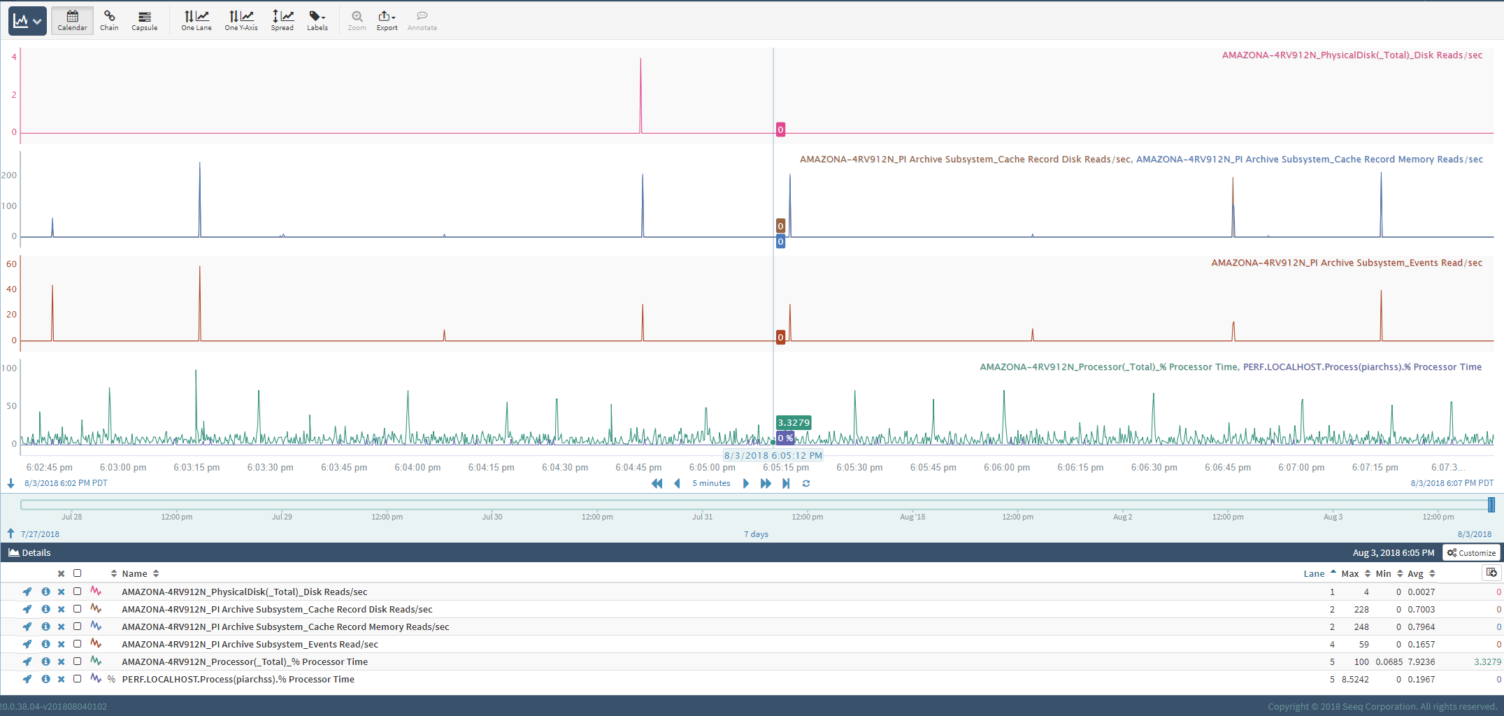
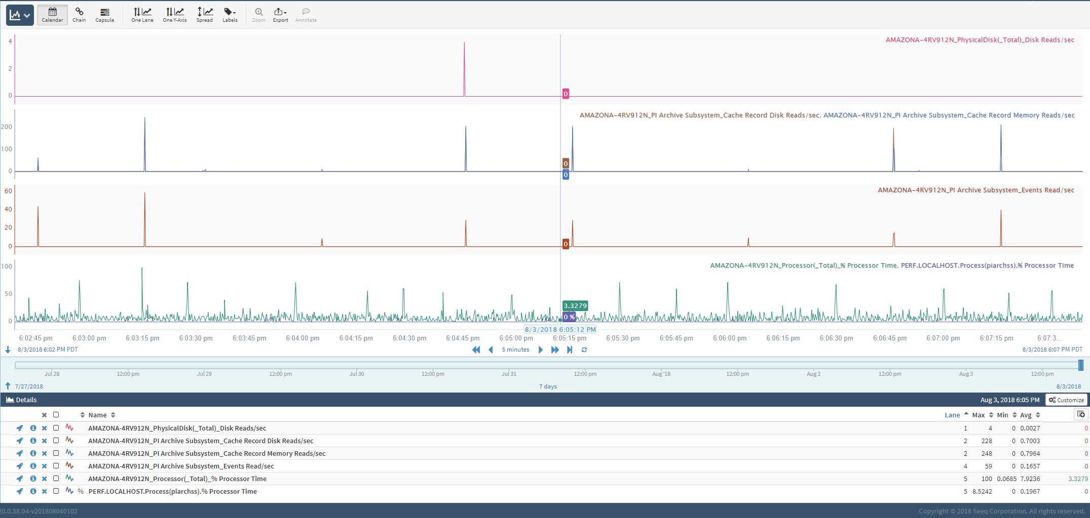
  • PI Archive Subsystem_Events Read/sec

    • This is the most important counter. Seeq pulls the full fidelity data–the archived events or sometimes called compressed values. This will spike up when a Seeq user accesses lots of data.

  • PI Archive Subsystem_Cache Record Disk Reads/sec

  • PI Archive Subsystem_Cache Record Memory Reads/sec

  • PI Base Subsystem_Point Accesses/sec

    • Seeq accesses all the points on initial synch and then periodically.

  • PI Base Subsystem_Point Count

This is a trend of some key Performance Counters include the Archive  Read Events/sec




JavaScript errors detected

Please note, these errors can depend on your browser setup.

If this problem persists, please contact our support.